水肥一体化监控界面
GCK低压抽出式开关柜
污水处理厂PLC控制柜
工业废水处理界面
隧道上位机监控系统
隧道风速风向检测器
隧道光照度亮度计
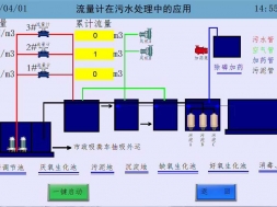
污水厂监控画面
Linkman:贾经理
Mobile:13668989676
Tel/Fax:020-38860810
E-mail:gzdhjd2012@163.com
电话:13668989676